
Lopullinen opas asiakaspalveluraportointiin
Asiakaspalveluraportit auttavat yrityksiä seuraamaan trendejä, tunnistamaan kehityskohteita ja tekemään perusteltuja päätöksiä tarjoamalla näkemyksiä asiakkaide...

Asiakaspalveluraportit tarjoavat näkemyksiä suorituskyvystä, kehityskohteista ja parhaiten suoriutuvista osastoista. Säännölliset katselmoinnit varmistavat asiakastyytyväisyyden ja -uskollisuuden. LiveAgent tarjoaa kattavat raportointiominaisuudet palvelun laadun parantamiseksi.
Asiakaspalveluraportit tarjoavat yleiskatsauksen kaikista asiakaspalvelupyyntöistä ja niihin liittyvistä toiminnoista. Ne antavat tietoa siitä, miten asiakastukitiimi suoriutuu, mitä voidaan parantaa ja mitkä osastot menestyvät parhaiten.
Asiakaspalveluraportteihin voi sisältyä muun muassa:
Raporttien säännöllinen tarkastelu on välttämätöntä, kun työskentelet verkon asiakaspalveluohjelmiston kanssa. Näin voit parantaa liiketoimintakäytäntöjäsi, tuotteitasi ja tarjoamaasi palvelua sekä varmistaa, että asiakkaidesi tarpeet ja odotukset täyttyvät.
Kuvittele seuraava tilanne. Ajattelet, että asiakastukitiimisi tekee loistavaa työtä tikettien käsittelyssä, koska tikettien keskimääräinen ratkaisuaika on alle 8 minuuttia. Kun kuitenkin katsot tarkemmin agenttiarvioita, huomaat, että agenttejasi arvioidaan kerta toisensa jälkeen negatiivisesti. Tämä voi viitata siihen, että he kiirehtivät vastaamaan jokaiseen tikettiin ja uhraavat palvelun laadun nopeuden vuoksi. Koska tällaiset tilanteet ovat hyvin yleisiä, asiakaspalveluraporttien tarkastaminen on ehdottoman tärkeää – ja sitä tulisi tehdä säännöllisesti.
LiveAgent tarjoaa 11 asiakaspalvelun raportointiominaisuutta. Tutustu niihin tarkemmin alla.
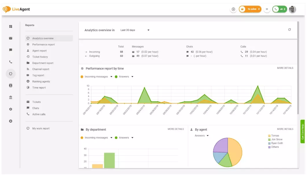
Analytiikkayhteenveto antaa kattavan yleiskuvan asiakaspalvelun toimenpiteistäsi. Näet käyttötiedot, suorituskykyraportit ja asiakastyytyväisyysarviot. Käytännössä se tarjoaa esikatselun jokaisesta raportista (tunnisteraportti, kanavakohtainen raportti, agenttien sijoitus), joita LiveAgentissa on saatavilla.

Suorituskykyraportit antavat hyvän käsityksen siitä, miten agenttisi käyttävät aikaansa. Raporteista näet, montako tikettiä kukin agentti on käsitellyt eri kanavissa ja kuinka kauan heillä meni niiden käsittelyyn. Agenttien tuottavuuden lisäksi suorituskykyraportit voivat näyttää myös agenttien saamat arviot. Niiden avulla voit tarkastella ja vertailla agenttien suorituksia avuliaisuuden, asiantuntemuksen ja nopeuden osalta.

Agenttien sijoitus -näkymä on kattava raportti kaikista agenttien saaduista positiivisista ja negatiivisista arvioista. Raportissa on mukana asiakkaiden kommentit, arvioinnin saapumispäivämäärä ja mahdollisuus siirtyä suoraan tikettiin, jota agentti käsitteli arvioinnin saadessaan.

Tunnisteraportit antavat tietoa siitä, mitkä tunnisteet esiintyvät useimmin asiakaspalvelutiketeissäsi. Hyvin järjestetty raportti voi näyttää, minkälaisten ongelmien parissa tiimisi työskentelee eniten ja tarjota näin toiminnallisia oivalluksia sekä auttaa parantamaan tuotettasi tai palveluasi.

Näet kaikki täytetyt ja laiminlyödyt SLA:t tietyn ajanjakson ajalta, jolloin voit kuroa umpeen odotetun palvelutason ja todellisen palvelutason välisen kuilun. SLA-yhteensopivuusraporttien avulla voit lajitella kaikki SLA:t päivämäärän, osaston ja agentin mukaan, jolloin näet, kuka suoriutuu SLA:sta hyvin ja kuka tarvitsee parannusta.

SLA-lokiraportit tarjoavat yksityiskohtaisemman näkymän kaikkiin täytettyihin ja laiminlyötyihin SLA:ihin tietyltä aikajaksolta. SLA-lokit näyttävät tiketin pyytäjän (asiakas), tiketin tunnisteen, SLA:n alkamisajan, osaston johon tiketti on liitetty, agentin tiketille, määräajan, sulkemispäivän sekä jäljellä olevan/yli menneen SLA-ajan.
Kaikki lokit voidaan viedä CSV-tiedostoon.

Agenttien saatavuusraportin avulla voit seurata tukihenkilöidesi läsnäoloa. Näet, milloin kukin agentti on ollut paikalla vastaamassa tiketteihin, chatteihin ja puheluihin sekä kuinka kauan. Kaikki agenttien saatavuuslokit voidaan helposti viedä CSV-tiedostoon.

Agenttiraportti antaa kokonaisvaltaisen kuvan agenttien kaikista toiminnoista, työajasta, myynneistä, arvioista ja muista mittareista, kuten keskimääräinen chattiaika tai chattiin vastaamisen viive. Voit rajata agenttiraportteja päivämäärän, osaston, kanavan ja agentin mukaan ja saada näin tarkan kuvan tiimisi suoriutumisesta.

Kanavakohtaiset raportit kertovat, mitä tukikanavia asiakkaasi käyttävät eniten. Saat yksityiskohtaista tietoa kaikista saapuneista sähköposteista, puheluista, live chateista, yhteydenottolomakkeista, palautelomakkeista, Facebook-viesteistä, twiiteistä – mistä tahansa.
Kanavakohtaiset raportit, kuten useimmat raportit LiveAgentissa, voidaan tarkastella aluekaaviona, viivakaaviona, pylväsdiagrammina ja piirakkakaaviona.

Osastoraportit tarjoavat yleiskuvan siitä, montako tukipyyntöä kukin osasto on vastaanottanut ja ratkaissut eri viestintäkanavien kautta. Raportti voi myös antaa tietoa siitä, miten kukin osasto menestyy asiakaspalautteessa ja arvioissa.

Aikaraportit tarjoavat yksityiskohtaisen näkymän siihen, kuinka monta tuntia ja minuuttia kuhunkin tikettiin on käytetty ratkaisun aikana. Raportista käyttäjät näkevät tiketin tunnisteen ja voivat siirtyä tikettiin, tiketin vastuullisen agentin, pyytävän asiakkaan, päivämäärän, agentin käyttämän ajan, laskutettavan ajan sekä mahdolliset lisämuistiinpanot.
Raportissa voit käyttää suodattimia ja hakea tikettejä tietyiltä asiakkailta tai agenteilta.

LiveAgent tarjoaa yli 180 edistynyttä tukipalveluominaisuutta, jotka auttavat seuraamaan asiakkaillesi tarjottavaa palvelua. Alla on esitelty joitakin niistä.
Vaikka LiveAgent ilmoittaa sinulle hyvin aina uuden tiketin saapuessa, jotkut haluavat saada ilmoitukset myös sähköpostiin. Ota käyttöön sähköposti-ilmoitukset, niin saat tiedon aina kun:
Eivätkö sähköposti-ilmoitukset riitä? Ota käyttöön Slack-ilmoitukset. Joka kerta kun uusi tiketti avataan, ratkaistaan tai siihen vastataan, saat siitä ilmoituksen Slackissa. Slack voi myös ilmoittaa, jos LiveAgentin automaatiosääntöjä on muutettu poissa ollessasi.

Kuten aiemmin mainittiin, LiveAgentin raportit voidaan viedä CSV-tiedostoiksi. Lisäksi LiveAgentissa voit viedä myös yksittäisiä tikettejä. Tikettien viennit sisältävät tiketin tilan, asiakkaan nimen, sähköpostin, tiketin tunnisteen, osaston nimen ja tunnisteen, agentin nimen ja tunnisteen, tunnisteet, aiheen, sähköpostin esikatselun, luontipäivän, keskustelun tunnisteet ja paljon muuta.
Liikkeellä ilman mahdollisuutta kirjautua LiveAgentiin, mutta haluat tarkistaa tietyn tiketin tilanteen? Pyydä agenttejasi lähettämään sinulle tiketin verkkohistorian URL. Ilman kirjautumista voit lukea tiketin historian yksinkertaisesti klikkaamalla sinulle lähetettyä linkkiä.

Verkkohistorian URL on asiakkuuspäälliköiden suosikki. Se on täydellinen työkalu tärkeiden VIP-asiakkaiden tikettien seuraamiseen vaikka lomalla tropiikissa.
LiveAgent tarjoaa rajattomasti tallennustilaa puhelutallenteille. Mikäli haluat seurata agenttien vastausten laatua, voit tehdä sen kuuntelemalla jokaisen puhelun tallenteen.
Haluatko nähdä, miten agenttisi hoitavat tikettejä reaaliaikaisesti? Käytä chattien yleisnäkymää ja seuraa, kun agentit auttavat asiakkaita live-chatissa.

LiveAgent toimii myös sosiaalisen median kuuntelutyökaluna. Twitter-integraatiomme mahdollistaa tiettyjen avainsanojen seurannan. Esimerkiksi jos päätät seurata sanaa LiveAgent, jokainen sitä sisältävä twiitti (riippumatta siitä onko maininta @ tai #) muunnetaan automaattisesti tiketiksi ja tuodaan hallintapaneeliisi. Näin voit seurata, mitä asiakkaasi sanovat yrityksestäsi epäsuorasti. Tällaiset oivallukset antavat mahdollisuuden kehittää tuotetta ja palvelua entisestään.
Vertailut ja tulostaulut antavat käsityksen siitä, miten asiakastukihenkilösi suoriutuvat verrattuna toisiinsa. Näet kuinka kauan agentit ovat olleet online, kuinka moneen viestiin he ovat vastanneet ja kuka on saanut eniten positiivisia arvioita päivän aikana.

Tietoja voidaan tarkastella seuraavilta ajanjaksoilta:
Palaute ja ehdotukset -ominaisuus mahdollistaa uusien ideoiden ja palautteiden keräämisen tulevaa kehitystä varten. Anna asiakkaidesi keskustella ideoistaan yhteisöfoorumilla ja selvitä, mitkä asiat he kokevat todella tärkeiksi.
LiveAgent integroituu yli 40 kolmannen osapuolen sovellukseen, mukaan lukien asiakastyytyväisyysohjelmistoihin. Hyvä esimerkki tällaisesta ohjelmistosta on Nicereply, jonka avulla voit kerätä asiakaspalautetta NPS-, CES- ja CSAT-kyselyillä.
Integroi ne LiveAgentin live chattiin ja lisää kyselylinkit sähköposteihisi, jotta asiakkaasi voivat aina arvioida agenttiesi vastaukset.
Asiakaspalveluraporttien ja analytiikan viikoittainen tai kuukausittainen tarkastelu antaa mahdollisuuden nähdä, mikä toimii hyvin ja mitä voisi parantaa. Esimerkiksi saatat huomata saavasi enemmän live-chatteja kuin puheluja ja tarvitset siksi uudelleenjakaa resursseja (agentteja), jotta tikettimäärät jakautuvat tasaisemmin eri viestintäkanaviin.
Raporttien tarkastelu voi myös paljastaa, ketkä agentit tarvitsevat lisäkoulutusta. Jos huomaat, että tietyt agentit saavat jatkuvasti negatiivista palautetta asiakkaalta kun taas toiset loistavat, se voi viitata siihen, etteivät he ole saaneet riittävästi koulutusta tai eivät käytä parhaiksi todettuja käytäntöjä asiakaskeskusteluissa.
Asiakaspalveluraporttien tarkastelu auttaa kuromaan umpeen odotetun ja toteutetun palvelun välisen kuilun. Kun tunnistat ja korjaat nämä erot, asiakkaasi huomaavat sen varmasti. Palvelun parantuessa myös asiakastyytyväisyys kasvaa, minkä myötä seuraa monia etuja.
Nykyiset asiakkaat ostavat useammin, käyttävät enemmän rahaa ja suosittelevat yritystäsi todennäköisemmin muille – sekä verkossa että suusanallisesti.
Mitä parempaa palvelua tarjoat, sitä tyytyväisempiä nykyiset asiakkaasi ovat. Mitä tyytyväisempiä he ovat, sitä todennäköisemmin he suosittelevat yritystäsi muille, mikä tarkoittaa enemmän asiakkaita ja enemmän myyntiä. Käytännössä kyseessä on loputon sykli. Siksi sinun kannattaa pyrkiä jatkuvaan parantamiseen, mihin pääset käsiksi tarkastelemalla kaikkia käyttötietoja suoraan LiveAgent-hallintapaneelistasi.
Asiakaspalveluraportit tarjoavat yleiskatsauksen kaikista asiakaspalvelupyyntöistä ja niihin liittyvistä toiminnoista. Ne antavat tietoa asiakastukitiimin suorituskyvystä, kehityskohteista sekä siitä, mitkä osastot suoriutuvat parhaiten.
Raporttien säännöllinen tarkastelu auttaa parantamaan liiketoimintakäytäntöjä, tuotteita ja tarjoamaasi palvelua samalla varmistaen, että asiakkaan tarpeet ja odotukset täyttyvät. Raportit voivat paljastaa tärkeitä havaintoja, kuten sen, uhraavatko agentit laatua nopeuden vuoksi.
LiveAgent tarjoaa 11 asiakaspalvelun raportointiominaisuutta, kuten analytiikkayhteenvedon, suorituskykyraportit, agenttien sijoitukset, tunnisteraportit, SLA-yhteensopivuusraportit, SLA-lokiraportit, agenttien saatavuuden, agenttiraportit, kanavakohtaiset raportit, osastoraportit sekä aikaraportit.
Hyötyjä ovat mm. palvelun laadun parantaminen, asiakastyytyväisyyden kasvu, koulutustarpeiden tunnistaminen, resurssien optimointi sekä viime kädessä myynnin kasvattaminen paremman asiakaskokemuksen avulla.
Tutustu LiveAgentin tehokkaisiin ominaisuuksiin, jotka sujuvoittavat viestintää, lisäävät tehokkuutta ja parantavat asiakastyytyväisyyttä.

Asiakaspalveluraportit auttavat yrityksiä seuraamaan trendejä, tunnistamaan kehityskohteita ja tekemään perusteltuja päätöksiä tarjoamalla näkemyksiä asiakkaide...

Paranna asiakaspalveluasi kattavalla arviointitarkistuslistalla, joka keskittyy odotusten asettamiseen, viestinnän seurantaan, palautteen analysointiin ja salai...

Paranna asiakastyytyväisyyttä LiveAgentin help desk -tapahtumapohjilla. Opi tehokkaan ongelmanratkaisun periaatteet ja anna asiakkaiden tuntea olevansa kuulluks...